Home > Marketplace > Overview
Export to PDFThe Overview page provides two reports for you: Cost report and Subscription insights. You can switch between two tabs to view the corresponding report.

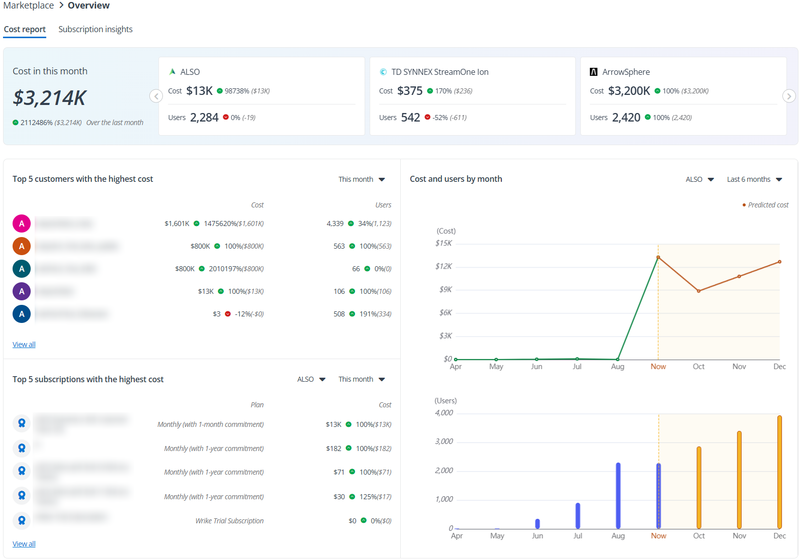
The card at the top of the Cost report page displays the total cost for the current month across all connected marketplaces. In the respective sections for each marketplace, you can see the cost and the number of users associated with that marketplace. Additionally, for all values shown on this card, the percentage change compared to the previous month and the values from last month are provided, allowing you to track the change trends over the last month.
The Top 5 customers with the highest cost section highlights the 5 customers with the most costs in this month, detailing their cost, users, and change trends. You can also change the time range in the upper-right corner to view the data. Click View all to view the details of all customers sort by cost.
The Top 5 subscriptions with the highest cost section highlights the 5 subscriptions with the most costs in this month, detailing their cost for each plan and change trends. You can also change the time range in the upper-right corner to view the data. Click View all to view the details of all subscriptions sort by cost.
The Costs and users by month section shows the trends of costs and users in a marketplace as well as the predicted values. You can switch to the other marketplace or change the time range in the upper-right corner to view the corresponding data.
*Note: The Cost report page does not contain the data for Microsoft CSP.
The Subscription insights tab provides a comprehensive overview of all marketplace subscription plans, detailing essential information such as the quantity of each plan, the tenant with the subscription, the marketplace to which the subscription belongs, and the cost for the current month.
You can use the Filter feature to narrow down the data for a specific marketplace or switch to view data from a different month.
To export the data for details, click Export to download a report to your default download location.